FETTEC stellt SFOC Technologie für ESC’s vor
FETTEC hat auf dem Discord Server die neue SFOC Technologie vorgestellt.
Man spricht von einer neuen Area für Motorprotokolle
SFOC bedeutet Simplified Field Oriented Control
Bringt bis zu 13% mehr Effizienz, Beschleunigung von bis zu 30% mehr, so wie besseres Anspruchsverhalten für Racer und Freestyler.
Zuverlässige und smoothe Motorstarts für lange Lebensdauer.
Hier die englische Kurzzsammenfassung:
Introducing FETtec’s Revolutionary SFOC Technology!
A New Era in Motor Control for Drones and Beyond At FETtec, we’re thrilled to unveil our latest innovation: the Simplified Field Oriented Control (SFOC) – a game-changer in the world of brushless three-phase motor control. This groundbreaking technology is set to redefine efficiency, performance, and precision in the drone industry and various other applications.
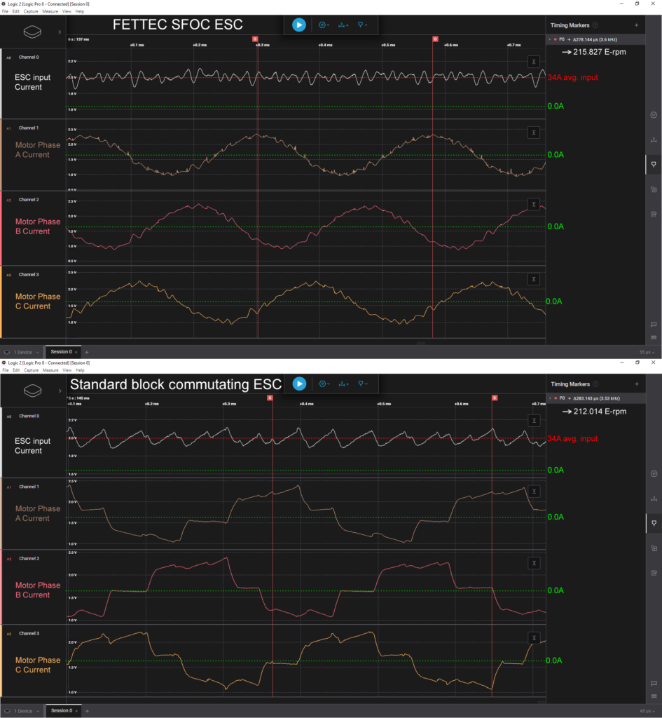
Why SFOC Stands Out: • Up to 13% Increased Efficiency: Enjoy longer operational times with less energy consumption – a boon for FPV pilots and industrial applications alike!
Boosted Acceleration by up to 30%: Experience dynamic, swift responses for racing, freestyle maneuvers, or critical industry operations.
Stronger, Reliable Motor Startups: Our sensorless startup ensures your motors kick in smoothly and dependably every time.
Reduced Noise and Smoother Operation: With lower electrical interference and quieter motor performance, FETtec SFOC not only enhances your flying experience but also extends the service life of your equipment.
Understanding the Technology:
We’ve journeyed from the basics of Block Commutation to the efficiency of Sinusoidal Commutation, and now, the integration of Space Vector Modulation (SVM). But FETtec SFOC takes it a step further, eliminating the limitations of conventional methods. Our approach simplifies the complex calculations of traditional FOC, enabling high-speed performance even with basic microcontrollers.
Liest sich alles schon mal sehr gut.
Da FETTEC dazu auch gleich ein Bild, von einem neuen ESC hinterher legt, vermute ich mal, dass die älteren ESC’s nicht mehr kompatible sein werden….
Dazu wurde ein 4 Seitiges PDF veröffentlicht, dass hier noch etwas genauer ins Detail geht.


